Transform your buildings with Enture IoT Edge platform for efficiency and sustainability.
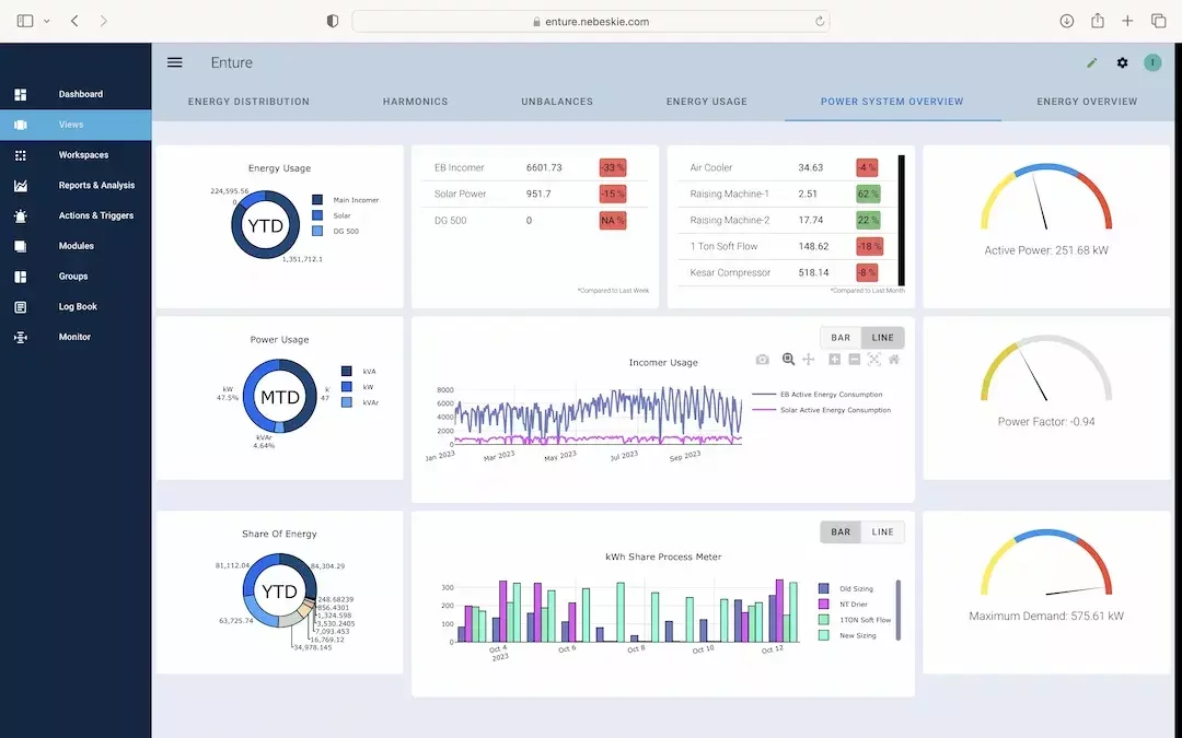
Enture provides organizations with data about their energy consumption patterns to make informed energy management decisions and maximize savings. Enture gathers energy consumption data, analyzes it and then provides analytics to its users; its interoperability and scalability help collect data for each commodity (electricity, heat, water, gas) to provide a complete picture of energy usage, it flags any faults in real-time, provides a comprehensive analytics tool for root cause analysis for any variance and indicates what energy-saving measures will solve the problem.

Enture is a comprehensive platform designed to track, analyze, and manage water consumption within factories and buildings.Enture is an interoperable and scalable platform that works with electromagnetic or ultrasonic meters for any OEMs via standard industrial protocols to provide real-time data and insights into water usage, allowing organizations to make informed decisions and take proactive measures. For factories and buildings, efficient water management is imperative for several reasons:

A Variable Frequency Drive (VFD) is a type of motor controller that drives an electric motor by varying the frequency and voltage supplied to the electric motor. Variable frequency drives are widely used to control the speed of AC motors, like conveyor systems, blower speeds, pump speeds, machine tool speeds, cooling systems, compressors, air handling units & other applications that require variable speed with variable torque.






Industry 4.0 Insights
Our case studies highlight real-world projects where we have successfully implemented IoT, AI, automation, and data analytics to optimize operations, enhance efficiency, and drive measurable growth. Explore our success stories to see how we empower industries with technology-driven solutions.
Made with passion.
Use this paragraph to describe what you do. This is a great place to let your visitors know who you are. Add useful information that your users may find interesting. What makes you stand out? Why you do what you do? What is your passion? Here is where you can just let go. Now is when you let them know. Zoho Sites, your site, your story. Click here to add your story.


This is what we do.
Use this paragraph to describe what you do. This is a great place to let your visitors know who you are. Add useful information that your users may find interesting. What makes you stand out? Why you do what you do? What is your passion? Here is where you can just let go. Now is when you let them know. Zoho Sites, your site, your story. Click here to add your story.
Made with passion.
Use this paragraph to describe what you do. This is a great place to let your visitors know who you are. Add useful information that your users may find interesting. What makes you stand out? Why you do what you do? What is your passion? Here is where you can just let go. Now is when you let them know. Zoho Sites, your site, your story. Click here to add your story.


This is what we do.
Use this paragraph to describe what you do. This is a great place to let your visitors know who you are. Add useful information that your users may find interesting. What makes you stand out? Why you do what you do? What is your passion? Here is where you can just let go. Now is when you let them know. Zoho Sites, your site, your story. Click here to add your story.
Made with passion.
Use this paragraph to describe what you do. This is a great place to let your visitors know who you are. Add useful information that your users may find interesting. What makes you stand out? Why you do what you do? What is your passion? Here is where you can just let go. Now is when you let them know. Zoho Sites, your site, your story. Click here to add your story.


This is what we do.
Use this paragraph to describe what you do. This is a great place to let your visitors know who you are. Add useful information that your users may find interesting. What makes you stand out? Why you do what you do? What is your passion? Here is where you can just let go. Now is when you let them know. Zoho Sites, your site, your story. Click here to add your story.
Made with passion.
Use this paragraph to describe what you do. This is a great place to let your visitors know who you are. Add useful information that your users may find interesting. What makes you stand out? Why you do what you do? What is your passion? Here is where you can just let go. Now is when you let them know. Zoho Sites, your site, your story. Click here to add your story.


This is what we do.
Use this paragraph to describe what you do. This is a great place to let your visitors know who you are. Add useful information that your users may find interesting. What makes you stand out? Why you do what you do? What is your passion? Here is where you can just let go. Now is when you let them know. Zoho Sites, your site, your story. Click here to add your story.
